• TOPT-J簡精餾反應釜裝置

TOPT-J簡精餾反應釜裝置

簡精餾反應釜裝置
簡單描述:簡精餾反應釜裝置可以消除熱分離過程中產生的熱分解、聚合或變質,所以分子蒸餾是熱分離目的產物最溫和安全的蒸餾方法,特別適合於高分子量、高沸點、高黏度的物質及熱穩定性極差的有機混合物。在高真空環境下,分子蒸餾設備具有蒸餾溫度低、加熱時間短、分離迅速等優點。現已廣泛應用於多種天然成分的提取,可擺脫化學處理方法的束縛,真正保持了產品天然的特性,被視為天然品質的保護者和回歸者。
型號 : TOPT-J

x5x1902.png

簡精餾反應釜裝置簡介:

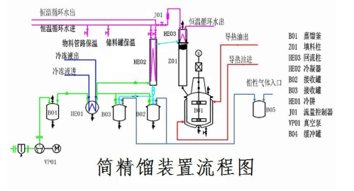
這款小型高真空蒸餾裝置,採用導熱油循環加熱,由蒸餾釜、填料柱、冷凝器、接收槽及加熱單元、冷卻單元、真空幫浦組等部分組成,如圖所示。該裝置兼備了精餾塔分離純度高和減壓蒸餾蒸發溫度低的優勢,近年來廣泛應用於製藥、精細化工、合成化學等領域,透過蒸餾純化獲得較高純度的化學物質。由於投資少,清洗方便,是一些多品種、小批量生產型化學企業的普遍選擇。


簡精餾反應釜裝置配置參數:

TOPT-J系列簡精餾裝置選用

型號

蒸餾釜容積

填料柱規格

接受罐規格

TOPT-J-20

20L

Φ 57

10L,2個

TOPT-J-50

50L

Φ 108

10L、30L各一

TOPT-J-100

100L

Φ 159

10L、60L各一

TOPT-J-200

200L

Φ 159

30L、120L各一

TOPT-J-500

500L

Φ 200

100L、300L各一


性能特點及應用
★蒸餾柱選用新型不銹鋼規則填料,單位高度的理論塔板數高、壓力降小,分離效果佳。
★攪拌好的加熱釜,加速了熱傳遞,升溫快,釜體與物料的接觸面溫度低,不產生黏貼和碳化。
★選用組合式真空泵,泵前加裝冷凝器並使用低溫冷機冷卻,使用真空球閥和精密的機械密封元件密封,系統真空度高,可達10Pa(絕壓)以下。
★成套裝置所有排空口與惰性氣體儲槽相連,高溫下物料不與空氣接觸,減少物料的熱變質。
★物料流經管路採用夾套保溫,蒸餾高熔點物料也不會堵塞。

應用領域
★熱敏性化合物的熱分離
★有機合成物質的純化
★生物萃取液中有效成分的分離
★工業廢料的回收利用
★食品工業中毒害物質的去除
★有機化合物的脫色、除異味
★化合物中殘留溶劑的高精度去除